FLY-Tools Introduction
FLY-Tools is a web debugging tool customized by Guangzhou Miren Electronic Technology Co., Ltd. for Klipper, suitable not only for Fly mainboards (built-in system, no installation required), but also compatible with most mainboards installed with Klipper service.
Tip
- FLY-Tools is only applicable to Linux systems with klipper installed
FLY-Tools Features
- Multi-language support, dark theme support
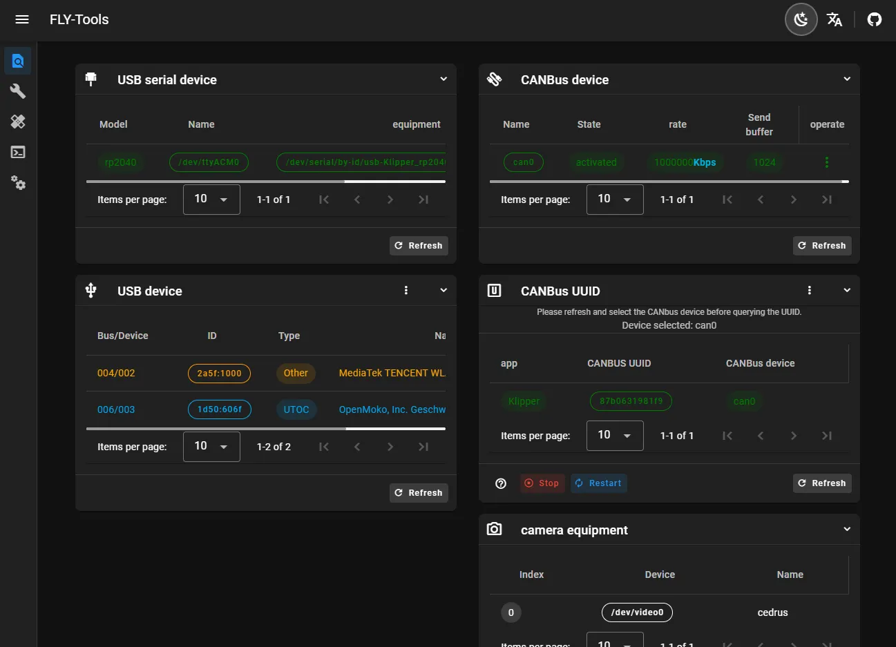
- Supports querying and one-click copying of USB serial port ID, USB device ID, CANbus UUID, Video device ID
- Supports one-click enabling or disabling of specified CAN devices
- Supports online modification of CAN device speed and send buffer size
- Supports online compilation of FLY mainboard's Klipper firmware (Katapult firmware compilation is being adapted)
- Supports online flashing, supports DFU, HID, CAN and other flashing methods
- Supports downloading all compiled firmware files
- Supports online generation of Klipper load charts
- Supports one-click automatic measurement and generation of resonance charts
- Supports web SSH connection
- Supports web-based SSH (based on ttyd)
- Supports FLYOS 3.3.4 version system, configurable screen, webpage display, etc.
FLY-Tools Interface Display

