FLY-Tools 紹介
FLY-Toolsは、広州マグネトロン電子科技有限公司がKlipper向けにカスタマイズしたWebデバッグツールであり、Fly上位機(システム標準搭載、インストール不要)だけでなく、市場に出回っているKlipperサービスをインストールした上位機にも対応しています。
注意
- FLY-Toolsは、KlipperをインストールしたLinuxシステムでのみ使用可能です
FLY-Toolsの特徴
- 多言語対応、ダークテーマサポート
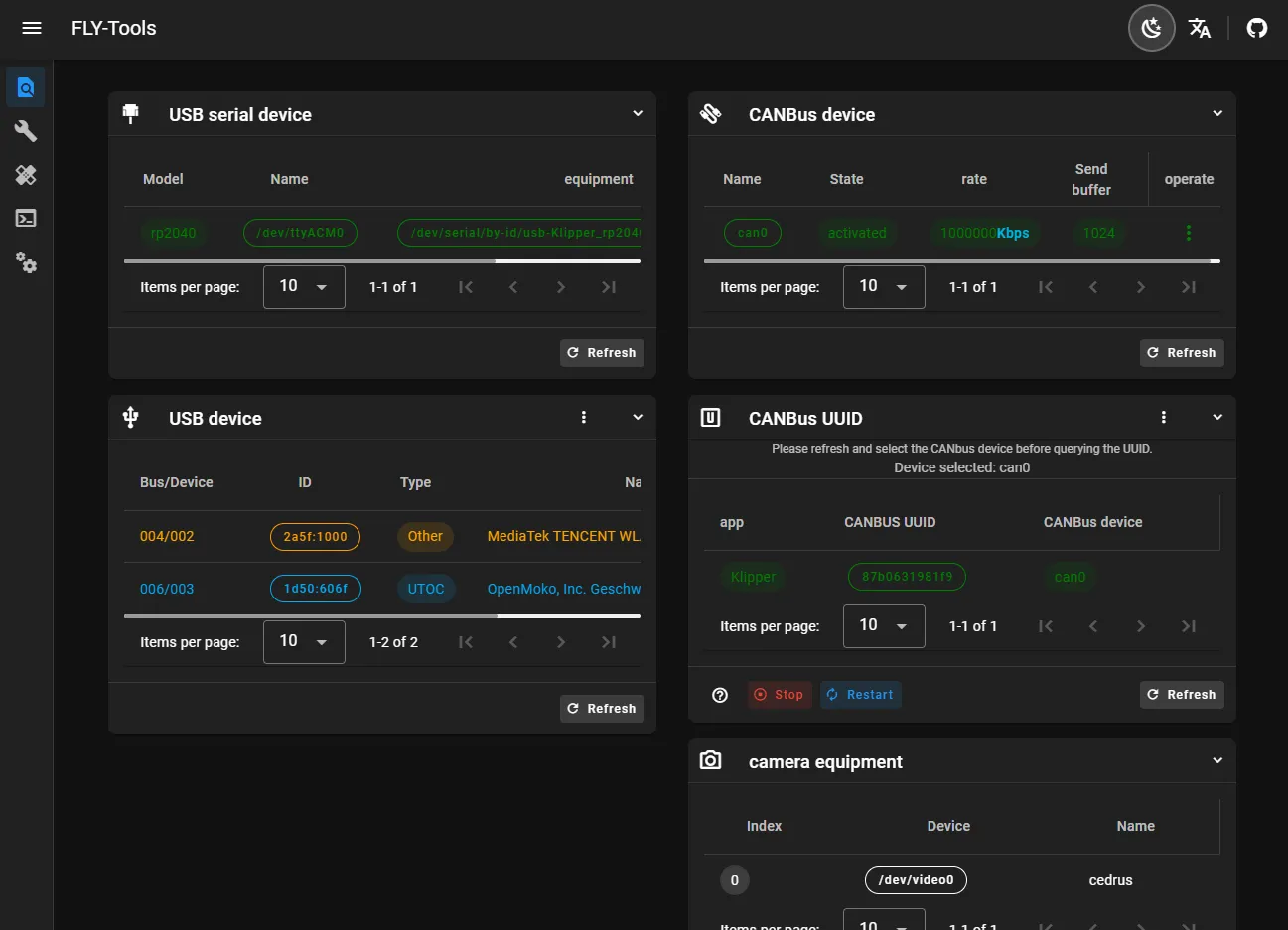
- USBシリアルID、USBデバイスID、CANbus UUID、ビデオデバイスIDのクエリと一括コピーをサポート
- 指定されたCANデバイスの有効化または無効化を一括でサポート
- CANデバイスの速度と送信バッファサイズのオンライン変更をサポート
- FLYマザーボードのKlipperファームウェアのオンラインコンパイルをサポート(Katapultファームウェアのコンパイルは適応中)
- オンラインフラッシュ、DFU、HID、CANなどのフラッシュ方式をサポート
- すべてのコンパイル済みファームウェアファイルのダウンロードをサポート
- Klipper負荷図のオンライン生成をサポート
- 一括自動測定と共振図の生成をサポート
- WebページSSH接続をサポート
- WEBページSSH(ttydベース)をサポート
- FLYOS 3.3.4バージョンのシステムをサポート、画面設定、Webページ表示などを設定可能
FLY-Tools インターフェース展示

