FLY-Tools 소개
FLY-Tools는 광저우 링크전자과학기술유한공사가 Klipper에 맞춤 제작한 웹 디버깅 도구로, Fly 상위기기(시스템에 내장되어 설치 필요 없음) 뿐만 아니라 시장에서 Klipper 서비스가 설치된 대부분의 상위기기와도 호환됩니다.
알림
- FLY-Tools는 klipper가 설치된 Linux 시스템에만 적합합니다
FLY-Tools 특징
- 다국어 지원, 다크 테마 지원
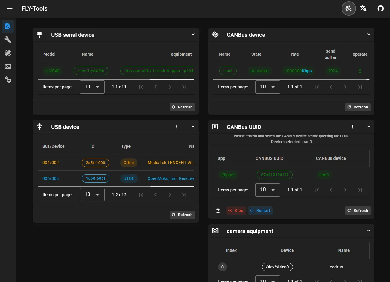
- USB 시리얼 ID, USB 장치 ID, CANbus UUID, 비디오 장치 ID 조회 및 일괄 복사 기능 지원
- 지정된 CAN 장치의 활성화 또는 비활성화 기능 지원
- 온라인으로 CAN 장치의 속도 및 송신 버퍼 크기 수정 지원
- FLY 메인보드의 klipper 펌웨어 온라인 컴파일 지원 (Katapult 펌웨어 컴파일 진행 중)
- 온라인 프로그램 지원, DFU, HID, CAN 등 프로그램 방식 지원
- 모든 컴파일된 펌웨어 파일 다운로드 지원
- Klipper 부하도 온라인 생성 지원
- 자동 측정 및 공진도 생성 지원
- 웹 페이지 SSH 연결 지원
- 웹 페이지 SSH( ttyd 기반) 지원
- FLYOS 3.3.4 버전 시스템 지원, 화면 설정, 웹 페이지 표시 등
FLY-Tools 인터페이스 데모

